This section is from the book "Modern Shop Practice", by Howard Monroe Raymond. Also available from Amazon: Modern Shop Practice.
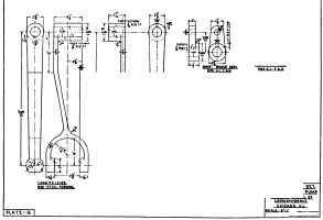
The piston-rod levers on this plate are specified to be steel forgings. Forgings of this kind are expensive, but are light, neat, and reliable for the important service which they have to perform. Castings, whether steel or iron, are much cheaper, and perhaps more commonly used for this detail. When sound they are equally serviceable, though of more clumsy proportions; but the danger in castings of this form is the existence of hidden flaws or pockets, which frequently occur at the points where the hub or the fork joins the arm. These flaws cannot be readily detected from the outside, and breakage may occur at some critical time, when the disability of the pump may be a serious matter.

It will be noticed that on the detail of the "link pin" two of the dimensions have a short "wavy" line beneath the figures. This is one of the several ways of indicating that the dimension is "out of scale". Some draftsmen use a straight dash beneath the figure; some draw a circle about it; some print after the figure, "out of scale". Although workmen are not allowed to scale drawings, but are required to "work to figures only," yet for general safety's sake, and for the sake of the draftsmen who consult the drawings frequently, attention must be called to any variation of the figure from the measured distance on the drawing. Nothing makes a workman, or any one else who reads a shop drawing, lose confidence in it more quickly than to discover that it does not "scale"; but when no indication exists that the draftsman himself is aware of it, then every dimension is viewed with doubt and hesitation, and the drawing becomes practically worthless.
Dimensions seldom should be out of scale; but if they are, through error or necessary change, a carefully worded note should be added.
No special features of molding or machining are noteworthy on Plate G.
 
Continue to: